Suped

Protect your emails with DMARC monitoring

Monitor your DMARC reports, track authentication failures, and protect your domain reputation.
Get started
G2
Trusted by 1,000+ companies
DMARC monitoring and email authentication
MoneyMe logoKnovos logo
Domain protection

Complete DMARC monitoring solution

Comprehensive DMARC monitoring that processes aggregate and forensic reports, provides real-time threat detection, and guides you through policy optimization to protect your domain from spoofing and phishing attacks.
DMARC monitoring
Real-time authentication tracking
Protected
Authentication status
SPF
DKIM
DMARC
DMARC policy
p=reject
Pass rate
98.2%
Reports processed
1,247
Last 30 days
All sources verified
Monitor policy

DMARC compliance

Track your DMARC policy effectiveness, monitor SPF and DKIM alignment, and ensure your domain authentication is working correctly across all email sources. Need to optimize your SPF records? Learn more about SPF flattening to stay under DNS lookup limits.
Detect threats

Domain spoofing alerts

Get instant notifications when unauthorized sources attempt to send emails from your domain, protecting your brand from phishing and spoofing attacks.
Analyze reports

DMARC analytics

Comprehensive analysis of DMARC aggregate and forensic reports with clear visualizations to understand your email authentication landscape.
Optimize setup

Policy guidance

Step-by-step recommendations to gradually strengthen your DMARC policy from monitoring to enforcement while maintaining email deliverability.
DMARC failure alerts dashboard
Alerts

Real-time DMARC failure notifications

Get alerts when DMARC failures exceed your threshold, enabling rapid response to potential domain spoofing attempts or legitimate unauthenticated sources. Customize notification settings and recipient lists to ensure the right team members are informed of security threats.

Automated DMARC means more time, less errors and faster results

Become DMARC compliant to stop landing in spam and protect yourself from impersonation attacks, automatically with no expertise.

The manual way

Experts only
Parsing raw XML aggregate reports (RUA)
Endless spreadsheet analysis
Complex DNS syntax management
No alerts for new threats
Reactive troubleshooting
Manually cross-referencing IP addresses
Lacks historical trend data

Automated with Suped

Everything you need for enterprise-grade DMARC management.
No expertise required
Real-time visual reporting
Proactive threat monitoring
Automated sender verification
Automated parsing and sender categorization
Automatically fix your deliverability problems
Continuous monitoring of authorized senders
Less than 90 days to enforcement vs 12+ months manually
G2 5-star rating laurel

Customers love Suped for DMARC monitoring

Alliance Group logo
"Before using Suped, our biggest challenge was not knowing whether our emails were actually reaching inboxes or just disappearing into spam filters. We could measure opens and clicks, but we couldn't see the real delivery picture. It felt like flying blind."
John Porteous
Group IT Manager, Alliance Group
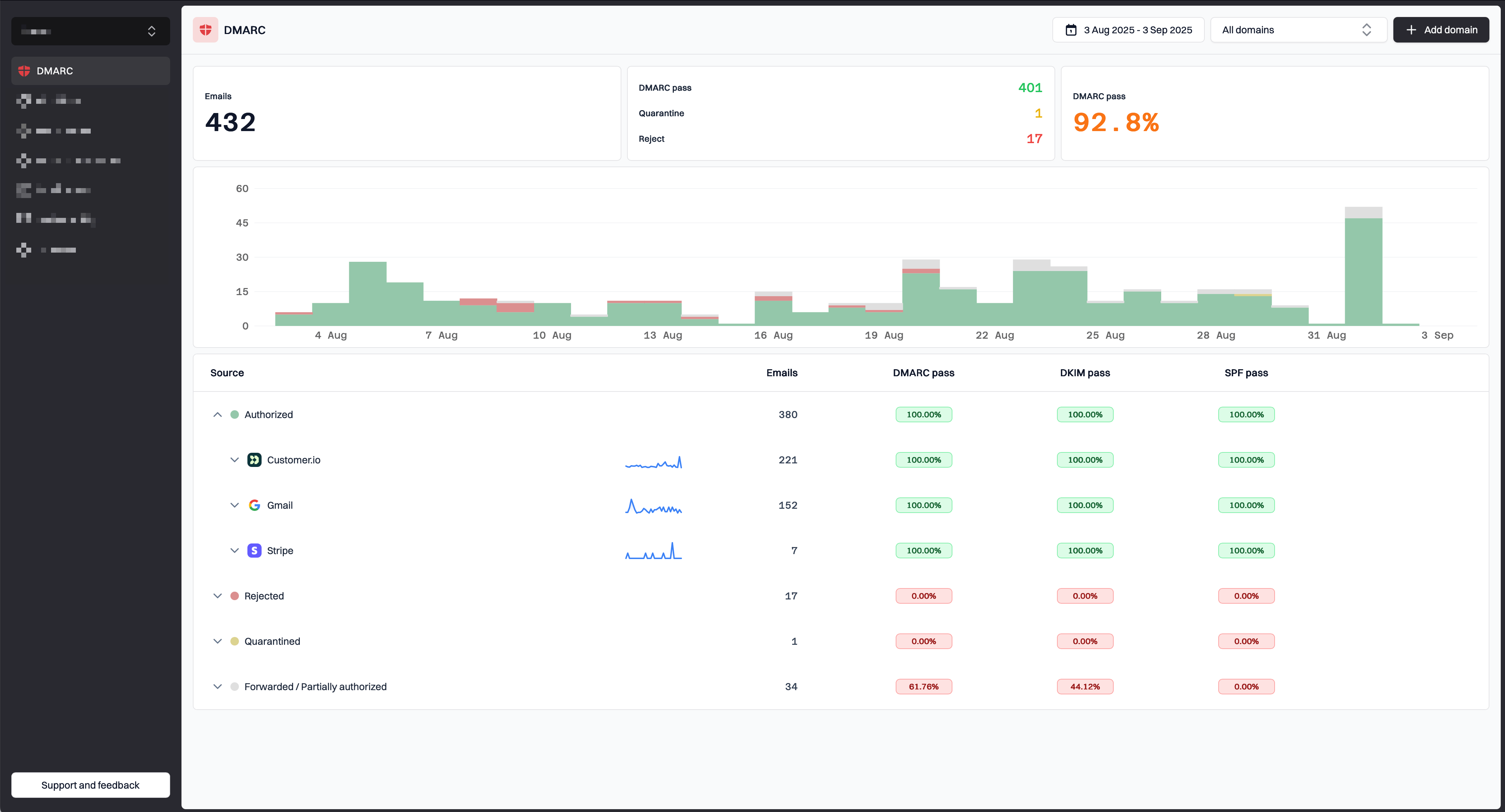
DMARC monitoring

Start monitoring your DMARC reports today

Suped DMARC platform dashboard

What you'll get with Suped

Real-time DMARC report monitoring and analysis
Automated alerts for authentication failures
Clear recommendations to improve email deliverability
Protection against phishing and domain spoofing